Uptime Monitoring
& Status Pages
Easy & reliable monitoring solution.
- 6 notification integrations
- Custom domains
- Versatile & tracked status pages




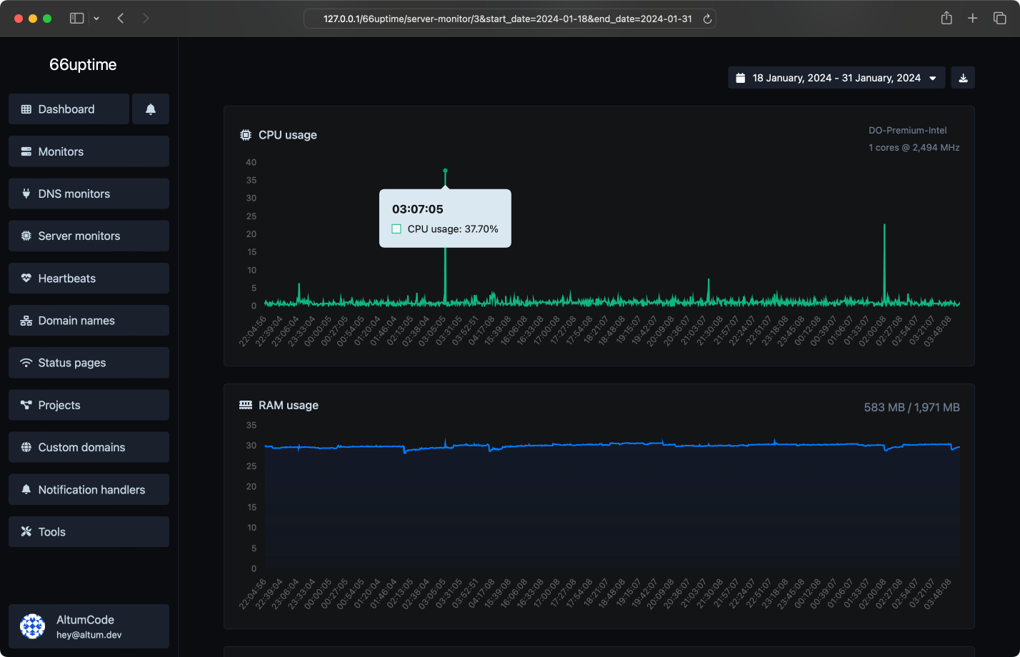
Server monitors
Keep track of your resources on your Linux servers.


Status pages
Display your monitor's stats transparently and beautifully to your visitors.
Incidents
Get notified instantly when checks fail.

12 useful tools
Web utility tools. Fast, reliable and easy to use.
Find A, AAAA, CNAME, MX, NS, TXT, SOA DNS records of a host.
Get approximate IP details.
Get all possible details about an SSL certificate.
Get all possible details about a domain name.
Get & verify the meta tags of any website.
Get the web-host of a given website.
Get all the HTTP headers that an URL returns for a typical GET request.
Check whether a website is using the new HTTP/2 protocol or not.
Check if the URL is cached or not by Google.
Check for 301 & 302 redirects of a specific URL. It will check for up to 10 redirects.
Take an IP and try to look for the domain/host associated with it.
Check whether a website is using the Brotli Compression algorithm or not.
We also host 1 status pages.






Get notified with ease
Countless notification integrations for all your needs.
Get started
Track the uptime of your servers & display their stats on a status page.